
OP Labs анонсували Kona-node — нову реалізацію ролап-ноди для OP Stack, повністю написану на Rust. Вона стала альтернативою клієнту Op-node на Go, що використовується в Optimism.
Today marks a big milestone for the OP Stack ecosystem: the first public release of Kona-Node.
Kona-Node is a modular, high-performance rollup node built entirely in Rust.
If you’re building scalable Layer 2 solutions on Ethereum, here’s how to start using it yourself 👇…
— OP Labs (@OPLabsPBC) August 1, 2025
Серед переваг Kona-node розробники назвали безпечну роботу з памʼяттю, низьке споживання ресурсів і підтримку кількох систем доказів — FPVM, SP1 та Risc0. При цьому код ноди складається лише з ~8000 рядків.
Головна відмінність Kona-node від Op-node — архітектура. У новому клієнті використовується акторна модель з обміном повідомленнями замість централізованої системи подій. Такий підхід спрощує читання коду, покращує продуктивність і прискорює впровадження нових функцій.
Kona-node — модульна система. Компоненти (крейти) можна комбінувати для створення кастомних ролапів або інтеграції з різними системами доказів. Це робить її придатною як для запуску в готовому вигляді, так і як бібліотеку для власних проєктів, що сприяє децентралізації OP Stack.
За даними L2Beat, загальна заблокована вартість (TVL) в Optimism становить $3,46 млрд.

Джерело: L2Beat.
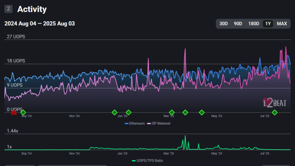
Станом на 3 серпня мережа Optimism обробила 922 930 транзакцій. Середній показник UOPS (Units of Performance per Second) становив 10,68.

Джерело: L2Beat.
За даними CoinGecko, токен OP торгується на рівні $0,66. За тиждень він подешевшав на 18,8%, але за місяць виріс на 25,4%.
Нагадаємо, в січні представники основних L2-рішень для Ethereum домовилися про реалізацію «базових» ролапів. Директор Optimism Foundation Бен Джонс тоді зазначив, що нова модель покращить взаємодію між першими й другими рівнями Ethereum.
